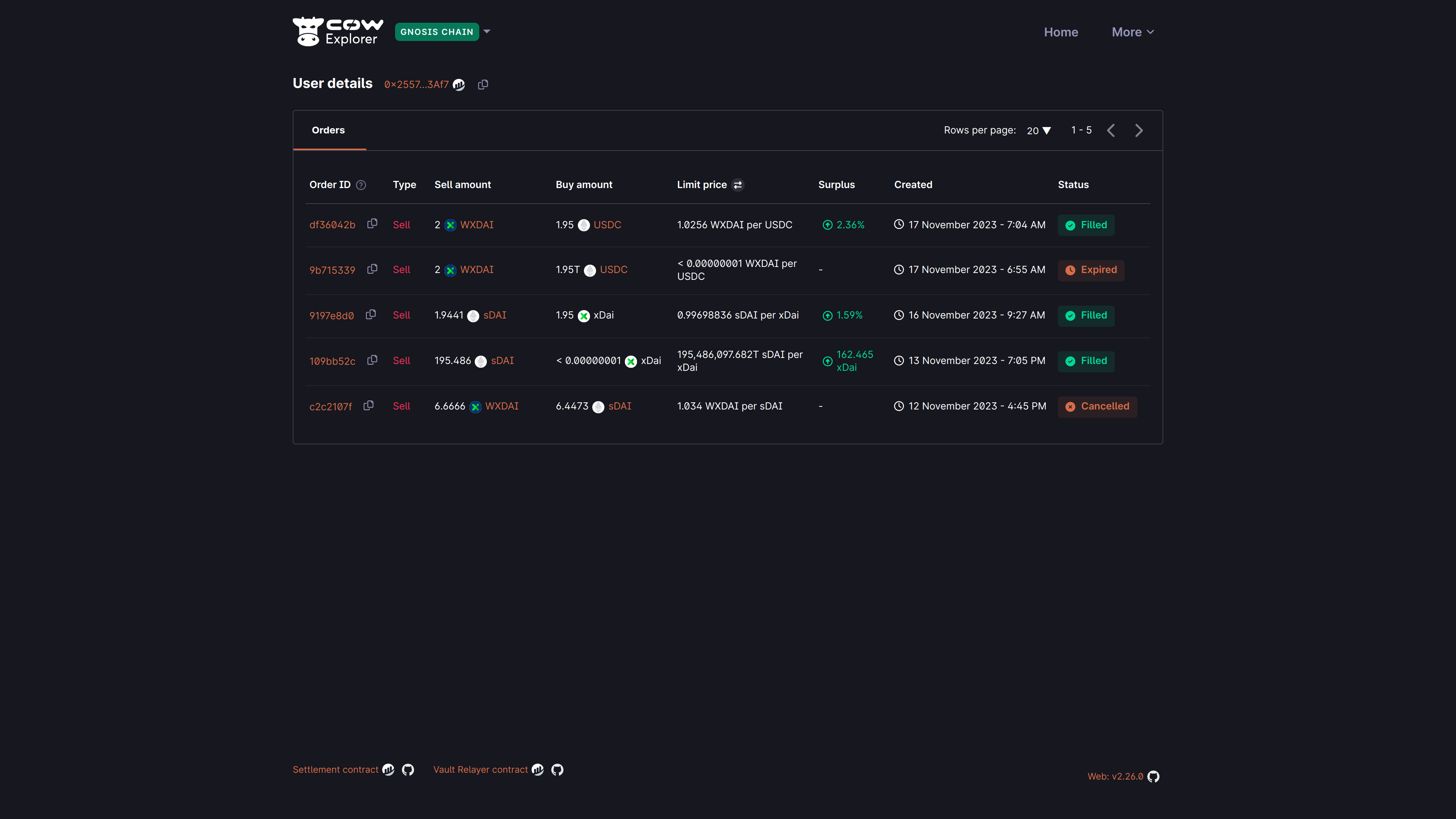
0x2557...3af7 that contains multiple orders that were placed on CoW Protocol on Gnosis Chain:

Understanding orders listing details
Understanding orders listing details
| Field | Description |
|---|---|
| Order ID | The first 8 characters of the orderUid for the submitted order. |
| Type | Sell or buy order. |
| Sell amount | The amount and token that the user is selling. |
| Buy amount | The amount and token that the user is buying. |
| Limit price | The limit price is the price at which this order shall be filled. |
| Surplus | The (averaged) surplus for this order. This is the positive difference between the initial limit price and the actual (average) execution price. |
| Created | The date and time at which the order was submitted. The timezone is based on the browser locale settings. |
| Status | The order status is either Open, Filled, Expired, Cancelled, Partially Filled, or Pre-signing |